面議
面議
面議
面議
面議
面議
面議
面議
面議
面議
面議
| 品牌自貢東能電站閥門有限公司 | 有效期至長期有效 | 最后更新2022-11-21 04:41 |
| 瀏覽次數4 |
自貢東能電站閥門有限公司
(原自貢東方電站閥門廠)
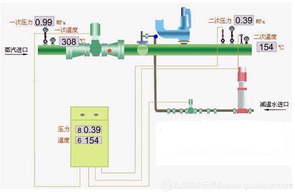
咨詢 【0813-5105008】減溫減壓閥裝置是現代工業中熱電聯產、集中供熱(或供汽)及輕工、電力、化工、紡織等企業在熱能工程中廣泛應用的一種蒸汽熱能參數(壓力、溫度)轉變裝置和利用余熱的節能裝置,通過本裝置,把用戶提供的蒸汽參數降到用戶需要合適的溫度和壓力,以滿足用戶的要求,并且能夠充分節約熱能,合理使用熱能。
減溫減壓裝置的工作原理
減溫減壓裝置目前我國減溫減壓裝置有多種結構形式,但不管其形式如何,一般由減溫系統、減壓系統(或減溫減壓一體系統)、主蒸汽管體、安全保護系統、熱力控制系統等組成。具體形式結構如下圖。 減溫減壓裝置的結構組件由減壓閥、節流孔板、蒸汽混合管道(帶噴嘴)、安全閥、給水調節閥、節流閥、截止閥、止回閥、減溫水管、法蘭、標準件等組成
1、減溫系統:通過高壓差調節閥(或變頻水泵等),將冷卻水從不同形式的噴嘴處以霧狀噴入文氏管或蒸汽管道的蒸汽中,使蒸汽溫度降低。
2、減壓系統:由減壓閥和節流孔板組成,減壓閥通過改變流通面積達到調節壓力的目的。
3、減溫減壓系統:把減溫系統和減壓系統合二為一,使裝置的外形尺寸減小而技術復雜性增加。
4、主汽管體:由混合管和蒸汽管等組成。根據用戶提供的參數決定,是減溫減壓裝置的主體設備,目的是將減溫減壓后的蒸汽送入用戶需要的管道上。
5、減溫減壓裝置安全系統:為防止二次蒸汽壓力超過規定值,自動打開安全閥使多余蒸汽排放,達到減壓和安全保護作用,由于參數不同,有以下幾種結構形式,由本廠設計時選定:
①配彈簧安全閥
②配沖量及主安全閥(一套或多套)
③配杠桿安全閥
6、減溫減壓裝置熱力控制系統:是調節蒸汽出口參數的重要設備,通過接收出口溫度、壓力信號,經過信息處理,指揮執行機構使出口的參數(溫度、壓力)穩定在用戶要求范圍內,實現自動調節。本控制系統也可以手控調節。
2、減溫減壓裝置主要特點:
減壓系統采用雙閥座減壓閥結構,不平衡力小,調節范圍大,動作平穩,無卡阻現象。
減溫系統采用文丘里氏加笛管噴嘴的方式,無傳動部件,減溫水霧化效果好,噴嘴拆裝方便,便于維修。
減壓系統和減溫系統分開,主要用于工況惡劣, 如蒸汽流量小不適用采用減溫減壓閥的,及飽和蒸汽的工況(壓力較低主要考慮蒸汽流速較低)采用文丘里管減溫方式,減溫水充分霧化,以達到較好的減溫效果。
產品分類及主要技術指標
A、減溫減壓裝置按進口壓力和溫度可分為:
1 中溫中壓減溫減壓裝置:
一次蒸汽參數(進口蒸汽參數):壓力P1=3,9MPa; 溫度t1=450℃壓力;
二次蒸汽參數(出口蒸汽參數):壓力P2由用戶要求確定;溫度t2=飽和溫度;
流量: Q=2~360t/h(噸/小時)
2 次高壓減溫減壓裝置:
一次蒸汽參數(進口蒸汽參數):壓力P1=5,4MPa; 溫度t1=485℃壓力;
二次蒸汽參數(出口蒸汽參數):壓力P2由用戶要求確定;溫度t2=飽和溫度;
流量: Q=20~200t/h(噸/小時)
3 高溫高壓減溫減壓裝置:
一次蒸汽參數(進口蒸汽參數):壓力P1=10MPa; 溫度t1=540℃壓力;
二次蒸汽參數(出口蒸汽參數):壓力P2由用戶要求確定;溫度t2=飽和溫度;
流量: Q=30~240t/h(噸/小時)
B、減溫減壓裝置的主要技術指標
1 減溫減壓裝置出口流量
減溫減壓裝置出口蒸汽流量變化范圍為30%Q~100%Q,特殊需要者可由供需雙方協商。
2 減溫減壓裝置額定出口蒸汽壓力P2
減溫減壓裝置額定出口蒸汽壓力的偏差范圍是:
①當額定出口蒸汽壓力小于0,98MPa時,為P2±0,04MPa
②當額定出口蒸汽壓力不大于3,82MPa時,為P2±0,06MPa
③當額定出口蒸汽壓力大于3,82MPa時,為P2±0,15MPa
3 額定出口蒸汽溫度t2
額定出口蒸汽溫度必須在飽和溫度以上(含飽和溫度)
額定出口蒸汽溫度的偏差范圍最小值為額定出口蒸汽溫度t2±5℃
4 減溫減壓裝置問題噪音
減溫減壓裝置正常運行時,在減溫減壓閥(減壓閥)出口中心線同一水平面下游1m處測其噪聲,總體噪聲水平不大于85dB(A)。用戶若有特殊要求,可由供需雙方協商確定解決。
減溫減壓裝置的特點
實現降壓不損耗能量,而且通過該設備可增大蒸汽供應量。結構簡單、無轉動部件、運行可靠。操作方便、檢修容易、可自動調節。節能效果顯著。
減溫減壓裝置的供貨范圍
減溫減壓裝置的供貨范圍為 標志以內,主要有:
1,減壓系統:減溫減壓閥、節流孔板等;
2,減溫系統:給水調節閥、節流閥等;
3,安全系統:安全帽、止固閥等;
4,管路系統:蒸汽管路、過渡管、減溫水管等;
5,配套附件:截止閃、雙金屬溫度計及接管、壓力表及三通閥、彎雷
| 公司名 | 自貢東能電站閥門有限公司 | 經營模式 | |
|---|---|---|---|
| 注冊資本 | 未填寫 | 公司注冊時間 | 2004 |
| 公司所在地 | 四川 | 企業類型 | 企業單位 () |
| 保 證 金 | 已繳納 0.00 元 | ||
| 主營行業 | 鍋爐輔機配件 , | ||
| 主營產品或服務 | 電站閥、減溫減壓裝置、堵閥、閘閥】截止閥、調節閥 | ||

面議
面議
面議
面議
面議